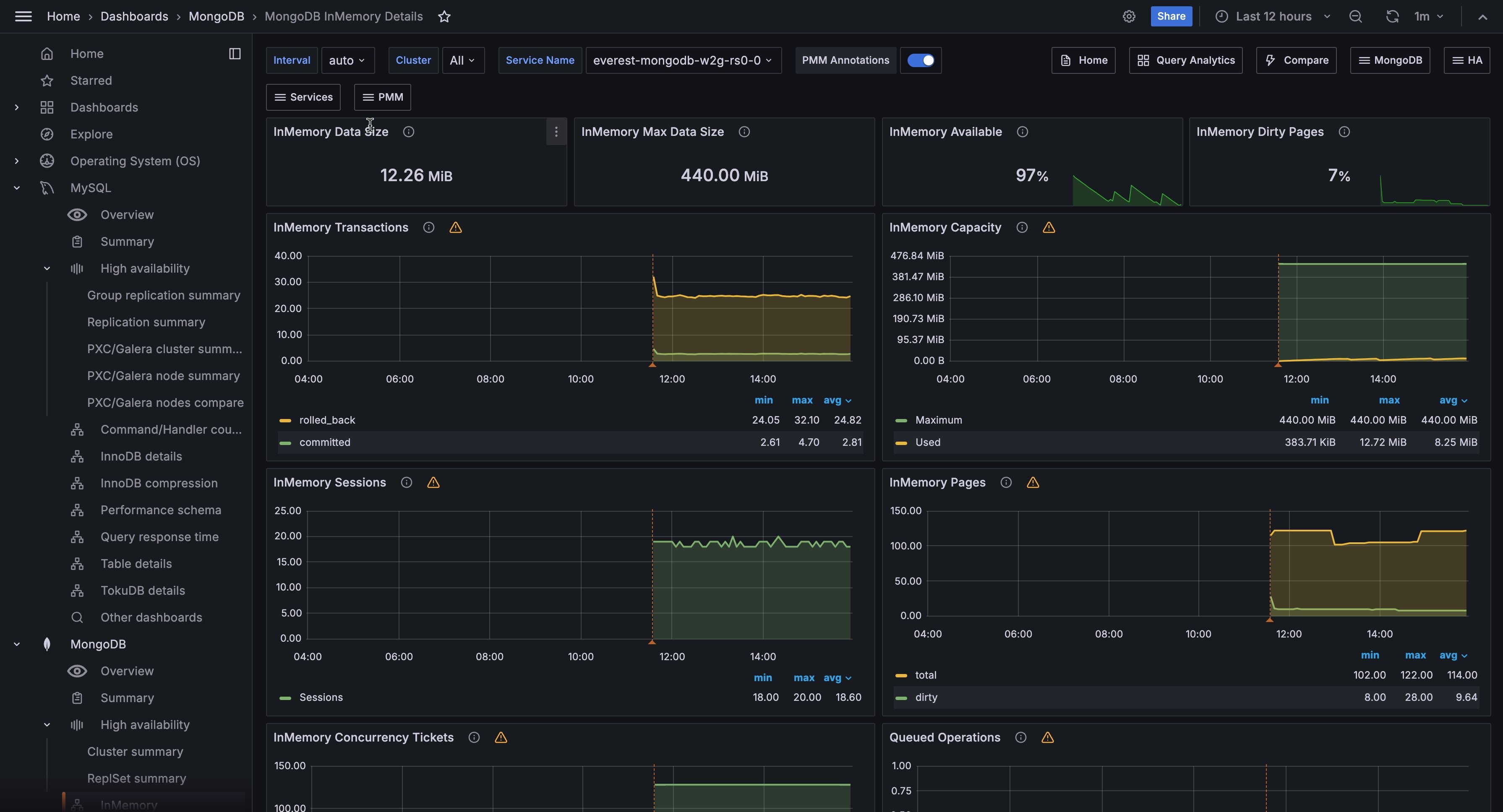
MongoDB InMemory Details¶

InMemory Transactions¶
WiredTiger internal transactions
InMemory Capacity¶
Configured max and current size of the WiredTiger cache.
InMemory Sessions¶
Internal WiredTiger storage engine cursors and sessions currently open.
InMemory Pages¶
Pages in the WiredTiger cache
InMemory Concurrency Tickets¶
A WT ‘ticket’ is assigned out for every operation running simultaneously in the WT storage engine. “Tickets available” = hard coded high value - “Tickets Out”.
Queued Operations¶
Operations queued due to a lock
Document Changes¶
Mixed metrics: Docs per second inserted, updated, deleted or returned on any type of node (primary or secondary); + replicated write Ops/sec; + TTL deletes per second.
InMemory Cache Eviction¶
This panel shows the number of pages that have been evicted from the WiredTiger cache for the given time period. The InMemory storage engine only evicts modified pages which signals a compaction of the data and removal of the dirty pages.
Scanned and Moved Objects¶
This panel shows the number of objects (both data (scanned_objects) and index (scanned)) as well as the number of documents that were moved to a new location due to the size of the document growing. Moved documents only apply to the MMAPv1 storage engine.
Page Faults¶
Unix or Window memory page faults. Not necessarily from MongoDB.